Le marketing, moteur de la croissance des entreprises, joue un rôle crucial dans la notoriété et la fidélisation des clients. Dans un contexte de concurrence accrue et de transformation digitale, il devient essentiel de repenser la relation client. Et quoi de mieux pour suivre de près l’impact de nos actions que le tableau de bord marketing ? C’est l’outil incontournable de la Business Intelligence qui nous permet de découvrir les coulisses de nos succès. Découvrons cet outil passionnant !
Qu’est-ce qu’un tableau de bord marketing ?
Dans un de nos précédents articles, nous soulignions l’évolution du parcours d’achat. Les commerciaux interviennent de plus en plus tard, ce qui implique un changement de processus, de calcul, de travail et de stratégie. Afin d’aider les managers marketing et leurs équipes à prendre des décisions éclairées, il est essentiel d’avoir une vue d’ensemble des actions mises en place et d’en analyser leur pertinence.
Le tableau de bord marketing, ou Dashboard, est l’outil de reporting idéal pour suivre quotidiennement ses campagnes, en regroupant les principaux indicateurs de performance (KPIs). C’est votre allié pour une gestion efficace et proactive de vos activités marketing.
Quels sont les risques de piloter son activité marketing sans Dashboard ?

Puisque les consommateurs/clients sont devenus acteurs de leur relation avec les entreprises, celles-ci ont besoin de connaitre en détails les attentes de leur public. Avec la profusion de données disponibles, il serait contre-productif de se passer des logiciels de Business Intelligence pour adapter leur stratégie.
Les risques seraient trop nombreux : prises de décisions approximatives, gaspillage de ressources, pertes d’opportunités. La puissance de la Business Intelligence permet de rester en phase avec son public et maximiser le succès.
Pourquoi créer un tableau de bord marketing ?
Un Dashboard marketing est le GPS de votre entreprise. Découvrez ci-dessous quatre raisons principales expliquant pourquoi cet outil offre une vision claire et d’ensemble de la performance marketing d’une entreprise.
Un gain de temps considérables dans les analyses marketing
Avec un tableau de bord collectant les données en temps réel, vous pourrez dire adieu aux longues heures passées à générer des rapports manuellement. Grâce à une présentation claire et concise des informations, les résultats peuvent être visualisés et interprétés sans effort.
Plus besoin de se perdre dans les détails donc, le tableau de bord offre une vue d’ensemble précise et immédiate de la performance, permettant de prendre des décisions éclairées en un clin d’œil.
Une visibilité des performances sur les actions marketing
Qu’est-ce qui cartonne ? Qu’est-ce qui coince ? Quels sont les leviers de succès à privilégier dans une stratégie marketing pour booster les résultats ? Les tableaux de bord vous donnent une vision claire de ce qui fonctionne et de ce qui doit être amélioré.
Ils aident à prendre des décisions stratégiques éclairées en identifiant les points forts et les faiblesses de votre approche. Avec ces outils, il est possible de viser l’excellence et, surtout, de corriger le tir si cela s’avère nécessaire !
Une aide à la prise de décision pour prioriser ses actions marketing
Grâce à des indicateurs clés et des visualisations dynamiques, le tableau de bord marketing permet de prioriser les actions marketing en se basant sur des données factuelles.
Identifiez les performances, les tendances et les opportunités, et mobilisez de façon précise les ressources nécessaires pour mener à bien la réussite de votre campagne marketing.
Une équipe marketing plus performante !

Déterminer l’efficacité d’une équipe marketing est une tâche devenue aujourd’hui complexe du fait de la multiplication des canaux de communication (réseaux sociaux, sites internet, forums, moteurs de recherche, etc.)
Le tableau de bord marketing, en captant toutes ces informations et en les restituant sous forme d’indicateurs de performance, devient un véritable atout pour les marketeurs, renforçant ainsi leur compétitivité.
Qu’est-ce qu’un bon Dashboard marketing ?
Un bon Dashboard marketing doit avant tout être facile à comprendre et à utiliser. Il doit aussi :
- être personnalisable,
- être partageable,
- s’intégrer facilement aux données provenant d’autres sources,
- être interactif et dynamique,
- être évolutif,
- etc.
Des conditions indispensables afin que cet outil de reporting très puissant puisse déployer tout son potentiel et permettre d’avoir une vue d’ensemble sur la performance du service marketing.
Quels sont les indicateurs clés d’un tableau de bord marketing ?
Le marketing est confronté au risque de se retrouver submergé par une avalanche de données lorsqu’il s’agit de piloter la performance. Il est donc essentiel d’identifier les indicateurs clés de pilotage qui permettront à cette fonction de se concentrer sur l’essentiel, et de réagir rapidement.
Les données du site web
Les indicateurs clés liés aux données du site web jouent un rôle essentiel pour évaluer la performance et l’efficacité des actions marketing. Voici les plus importants à suivre :
- Trafic du site web,
- Le nombre de vues sur les pages,
- Taux de rebond (pourcentage de visiteurs qui regardent une page et la quittent dans la foulée. Plus le pourcentage est bas, mieux c’est),
- Durée moyenne de session,
- Sources de trafic,
- Taux de conversion (pourcentage de visiteurs qui ont effectué une conversion par rapport au nombre total de visiteurs),
- etc.
Les performances des campagnes publicitaires
Il s’agit ici de suivre les indicateurs marketing liés aux actions publicitaires sur les moteurs de recherche et les réseaux sociaux :
- Le taux de conversion de lead simple à MQL,
- Le cout par lead (coût total d’une campagne divisé par le nombre de leads générés),
- Le taux de clics (CTR) : pour évaluer le pourcentage de personnes qui cliquent sur vos annonces par rapport au nombre total de vues,
- Le cout par clic (CPC) : pour évaluer le coût moyen de chaque clic sur vos annonces,
- Le retour sur les dépenses publicitaires : permet de déterminer les revenus générés par rapport aux dépenses publicitaires,
- Le cout par acquisition (CPA) : mesure le coût moyen pour acquérir un client ou obtenir une conversion,
- etc.
Les indicateurs pour réseaux sociaux
Les indicateurs clés liés aux réseaux sociaux permettent de mesurer l’efficacité de votre présence et de vos activités sur ces plateformes. En voici quelques-uns :
- Nombre de followers,
- Taux d’engagement,
- Temps moyen passé à interagir avec le contenu,
- Réacheminement (mesure combien de fois le contenu a été partagé par les utilisateurs),
- etc.
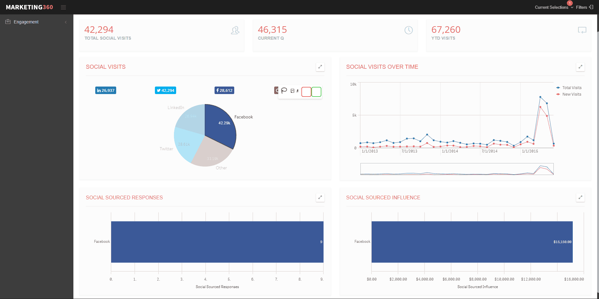
Voici par exemple un exemple concret via la solution de Business Intelligence Qlik Sense. Vous pouvez centraliser avec une visualisation claire les données essentielles de performance de vos différents réseaux sociaux.

Cet outil permet également d’avoir un tableau de bord interactif qui vous permet de cliquer sur les données affichées pour focus sur une statistique en particulier. Ainsi en cliquant sur Facebook, tout le tableau de bord va s’adapter pour nous présenter uniquement les performances de ce canal.

Le suivi des leads et de l’expérience client
Ces indicateurs mesurent l’efficacité de votre génération de leads et permettent de suivre leur progression dans le processus de conversion des prospects en clients. Ils servent aussi à déterminer une stratégie marketing efficace au service de l’expérience client :
- Taux de conversion des leads : calcule le pourcentage de leads qui ont été convertis en clients ou qui ont réalisé une action souhaitée (inscription à la newsletter, téléchargement de contenu, etc.)
- Coût par lead (coût total d’une campagne divisé par le nombre de leads générés),
- Revenu global généré par les leads : mesure la rentabilité de vos actions,
- Taux de churn (représente la proportion de clients qu’une entreprise a perdue sur une période donnée)
- Le score de satisfaction client (CSAT) : mesure la satisfaction client à court terme après une interaction avec votre entreprise ;
- Le Net Promoter Score (NPS), ou taux de recommandation : il s’agit du pourcentage de clients susceptibles de recommander les produits ou services de votre entreprise à leur entourage,
- Le Customer Effort Score (CES) : mesure l’effort que le client doit fournir pour faire une action précise (comme passer une commande ou joindre le service client par exemple).
Quelles étapes suivre pour concevoir un bon tableau de bord marketing ?
Comme pour les autres tableaux de bord (RH, commercial ou financier), il est primordial de se poser les bonnes questions pour définir des objectifs à court, moyen et long terme. Voici un exemple d’étapes indispensables pour créer un outil efficace de suivi et d’optimisation de vos stratégies marketing. Prêts à booster vos résultats ?
Choisir les objectifs et les KPI’s
Comme mentionné précédemment, déterminez avant tout vos besoins spécifiques :
- Est-ce pour analyser une campagne particulière ou des actions régulières ?
- Est-ce destiné à un manager ou à un analyste ? Le premier préfère une vue d’ensemble des campagnes marketing, tandis que le second se concentre sur des aspects spécifiques.
- Quels sont les indicateurs à suivre ? Visiteurs, nombre de leads, taux d’ouverture des newsletters, etc.
Évitez de surcharger votre tableau de bord marketing avec trop de données afin d’éviter une surcharge d’informations. Le choix des bons indicateurs est donc une étape cruciale à effectuer en amont !
Identifier les sources de données
Pour définir les sources de données d’un tableau de bord, suivez ces étapes simples :
- Identifiez les différents systèmes et plateformes utilisés dans votre entreprise (CRM, sites web, réseaux sociaux, etc.),
- Déterminez les données pertinentes à collecter pour mesurer vos objectifs marketings,
- Établissez des connexions entre ces sources de données et votre tableau de bord en utilisant des API, des outils d’intégration ou des extractions de données.
- Veillez à ce que les données soient fiables, actualisées et cohérentes pour obtenir une vision précise de vos performances marketing.
Vous pourrez ainsi consolider vos données provenant de différentes sources et obtenir une vue d’ensemble complète de vos activités marketing.
Adopter un outil de data visualisation
Imaginez que vous ayez plusieurs voitures à votre disposition pour parcourir la route de la collecte de données. Vous avez le choix entre les classiques et basiques Excel ou Google Data Studio, où vous devez prendre le volant et gérer vous-même des informations éparpillées à droite et à gauche. Mais pourquoi ne pas passer en mode pilote automatique avec les outils de BI modernes ?
Grâce à ces solutions, vous pouvez profiter des avantages de la data visualisation (ou dataviz) en toute simplicité. Les tableaux de bord deviennent faciles à lire et parlants pour tous les membres de votre équipe marketing. Vous pouvez ainsi prendre du recul et laisser l’outil vous guider sur la route de la réussite.
Quels sont les outils de pilotage marketing ?
Comportement, relation, engagement. Il existe aujourd’hui une grande quantité d’outils permettant d’analyser l’impact des actions marketing des entreprises vis-à-vis de leurs clients. Découvrons-les ensemble !
Les outils de web analytique
Les solutions de web analytics les plus courantes, telles que Google Analytics, Adobe Analytics et Hotjar, offrent des fonctionnalités avancées mais nécessitent une analyse approfondie. De plus, leur personnalisation en termes de datavisualisation est limitée.
Bien qu’ils fournissent des informations complètes, vous serez obligés de gérer vous-mêmes l’ensemble du processus. Dans un environnement omnicanal où la collecte de données est croissante, il devient donc facile de se retrouver submergé par une surabondance d’informations difficilement exploitables.
Excel : pour des Dashboard marketing… si vous savez les exploiter !
Bien qu’Excel soit largement utilisé dans les entreprises, il peut être fastidieux et complexe à utiliser pour enregistrer des données. Il présente des limites en termes de collaboration, d’automatisation et de mise à jour manuelle.
Excel peut convenir pour gérer un volume de données relativement faible, mais pour des besoins plus avancés, il est recommandé de se tourner vers des outils de Business Intelligence spécifiquement conçus pour la gestion des tableaux de bord marketing. Ces outils offrent une meilleure collaboration, une automatisation accrue et une mise à jour facilitée, ce qui permet d’exploiter pleinement le potentiel des tableaux de bord marketing.
Les logiciels de Business Intelligence
Qlik Sense fait partie de ces solutions de Business Intelligence proposant des fonctionnalités d’analyse marketing plus puissantes permettant aux entreprises de cibler et de suivre avec précision leurs campagnes marketing. Voici une liste des principaux atouts de cette solution :
- Analyse en temps réel : suivez vos performances marketing à tout moment,
- Agrégation totale des données : intégrez des données provenant de différentes sources (Excel, applications cloud, réseaux sociaux, etc.),
- Collaboration : partagez vos tableaux de bord, permettez les commentaires et annotations en temps réel,
- Exploration des données : réalisez des analyses approfondies grâce au filtrage, au regroupement et à la comparabilité des données pour obtenir des insights précis.
Qlik Sense offre ainsi aux entreprises et aux équipes marketing une solution puissante et percutante permettant de cibler et suivre des campagnes marketing avec précision.